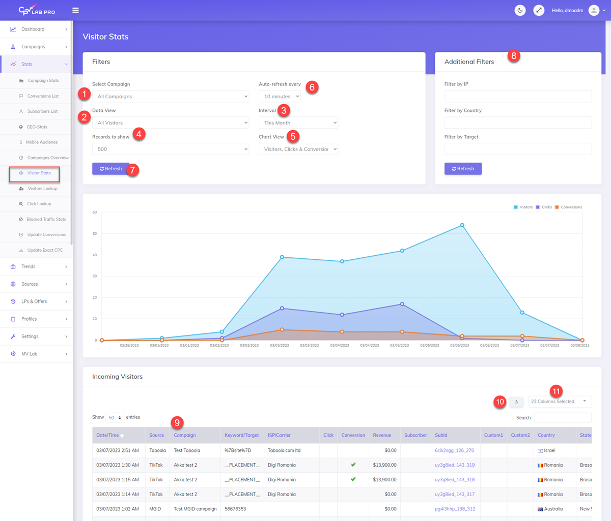
Visitor Stats
Navigation: Stats ➡️ Visitor Stats
- Visitors Stats show your Incoming Visitors based on the Intervals you set and Auto-Refreshes the Chart and Data Table.
- See live incoming traffic and get more knowledge about the campaigns.
- The report is customizable to show exactly what you need.
Page fields and details

1. Select Campaign
- View Incoming Visitors for All Campaigns or just a few selected campaigns.

2. Data View
- Set to All Visitors, Clicks, Conversions or Clicks & Conversions to Filter Incoming Visitor Stats.
3. Interval
- Set the Date Range to View Visitors or Set to “24 Hours” or “Today” for the Most Recent Visitors.

4. Records to show
- Limits the Number of Records to Show on the Page at one time to make the data more management and easier to view.

5. Chart View
- Select your Preferred Chart View.

6. Auto-refresh every
- This page will auto-refresh in your browser automatically at this set interval to refresh the Visitor Stats.
- The Visitors stats page is a real time page

7. Refresh NOW
- When this button is clicked the page will refresh
8. Filters
- Filter the Stats by IP, Country or Target/Keyword.
9. Incoming Visitor Stats and Columns
- Drag-and-Drop Column Titles to Reorder and Arrange the Stats as you prefer.
- Also, click any Column Title to Sort by the selected Column.
10. Export CSV
- Click to Export the Current Visitor Stats for the Settings above as a CSV File.
12. Data Options
- Choose from over 30 Different Data Points to View in the Incoming Visitor Stats.

Other Stats you may also find useful: